Bahman's Projects

Simon

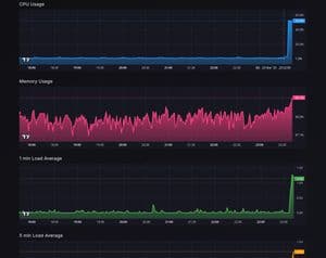
Minimal, web-based system monitor with alerts and Docker insights—all bundled into a single binary GitHub

2025